
Lowrance Electronics Screenshot | Schooling
You’ve most likely heard the term “schooling” in the fall. The word is synonymous with smallmouth, spotted and largemouth bass. Predator fish are not the only types of species to school however, sometimes the easiest way to locate bass is to locate baitfish. Take for example this Lowrance DownScan screenshot of crappie on Long Lake from this past November. This Washington State reservoir hosts numerous types of baitfish. This is a prime example of the types of activity many lakes and rivers will see once October hits. This school of crappie moved together in the hundreds and were just as aggressive as the smallmouth bass I was targeting.
This screenshot is important because it shows a couple of important things you see and hear from the professionals – the school of crappie are relating to a nearby drop off and the smallmouth bass were very close by. When you look at the screenshot closer, you’ll notice at the top, I included the “sonar history” otherwise known as the “scroll bar”. The big school of crappie is only a portion of the baitfish that I actually graphed on this one spot and the sonar history is a great way to see how many baitfish I idled over in an area no bigger than a train car.

Lowrance Electronics Screenshot | Lasagna
Lasagna is something you might have heard when it comes to reading electronics these days. While it’s great for dinner, it’s also a great thing to see on your Lowrance graph. Normally in traditional 2D sonar, you can see these fish through composition colors such as red and yellow markings. When you switch your settings to DownScan, this is what “lasagna” looks like as an x-ray. These smallmouth bass were cruising a local lake in 20-feet of water off-shore. Nothing around whatsoever, but I found them by StructureScan and narrowed this screenshot with DownScan. So why were they so close to the bottom? You guessed it, crayfish. I caught several of these smallmouth on a jig after marking them and circling back to their location. Can you guess what they had coming out of their gullets?

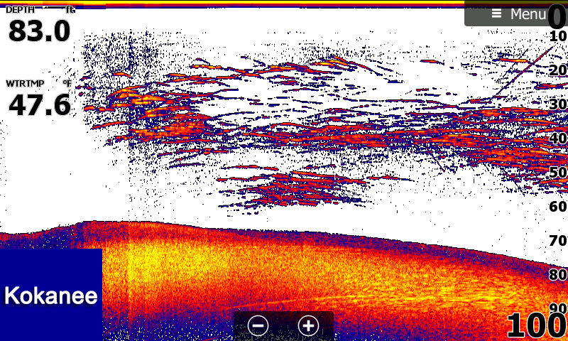
Lowrance Electronics Screenshot | Diagonals
This is one of my favorite screenshots from 2016 on beautiful Lake Coeur d’ Alene. November can be a very rewarding time for smallmouth hunters, but it can be very frustrating due to the nomadic movements of kokanee. It’s the typical “here today, gone tomorrow”. I found several of these kokanee herds in November and came to the realization that no matter your effort, sometimes you just can’t get the smallmouth to box with you in the ring. I visually witnessed kokanee jumping for their lives in 80-feet of water. What is interesting about this screenshot is not only the size of the kokanee school, but the “diagonal” marks you see going up and down into the kokanee; those vertical marks are the heat seeking smallmouth fattening up for winter.


Advertising